南京汽车客运南站位于江苏省南京市雨花台区,比邻亚洲最大高铁站南京南站,是中国首家实现火车、长途客运、地铁、市内公交、出租车、社会车辆等6种运输方式无缝链接和零距离换乘的新型智能化综合枢纽汽车客运站,也是国家公路主枢纽一级汽车客运站,被列为国家重点示范工程。

项目痛点分析
南京汽车客运南站与站内地下商业两类用户共用1套冷热源系统,分别制取冷热水后通过分集水器各支路供给不同区域,作为室内末端夏季制冷和冬季采暖的冷热来源。
(1)现场电表、水表和蒸汽表未将2类用户用能量分开计量,无法准确区分2类用户的各自用能量,无准确分摊计量依据;
(2)现场电表和蒸汽表虽为电子远传设备,但未接入监管平台,无法实现远程抄表;水表为普通水表,无远传功能;
(3)能耗较大,能耗费用较多。

冷(热)水分水器

冷(热)水集水器
橙智云技术搭建
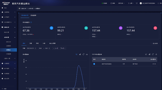
橙智云采用流量计、超声波水表、智能采集器等硬件设备和自研智慧能源管理系统,计量各区域的冷热水流量,实现对项目水、电、蒸汽和流量等数据的采集和统一监管,实现冷(热)水流量计、水表、蒸汽流量计、电表等计量仪表数据的采集、记录、存储和管理用能数据,并输出可视化报表和图形:

智慧能源管理系统架构图
橙智云技术团队仅用2天完成系统调试,成功通过客户的验收!

橙智云技术人员现场调试

橙智云技术人员系统培训

橙智云智慧能源管理平台 PC&APP

南京长途汽车客运南站项目运维平台
橙智云自研分户计费系统
同等功能和产品参数,对比原厂,价格低20%;
拓展计费范围:包括用电、用水、流量、空调冷热量、空调运行时长等,可满足商业、共创办公等多种计费项目需求;
支持单阶和多阶计费方案,提供类型账单,满足多级物业管理层级的计费需求;
1)定制软件logo
2)定制软件个性化功能
3)支持公有云和私有云部署
4)模块化计费方案,按需选择
1)设计施工说明
2)主要设备清单
3)平面、系统、大样图
